Review Jagoan Hosting
Jagoan Hosting menawarkan rata-rata kecepatan response server yang cukup cepat dan fitur backup otomatis Acronis dengan retensi 14 hari, namun uptime server masih perlu ditingkatkan.

PLEASE NOTE: Review ini terakhir diupdate pada tahun 2024 dan mungkin sudah tidak akurat. Tidak disarankan dijadikan acuan penuh dalam pengambilan keputusan Anda.
Mungkin Anda sudah mengenal hosting yang satu ini, karena cukup populer di Indonesia.
Jagoan Hosting didirikan pada tahun 2007 dan merupakan bagian dari PT Beon Intermedia.
Jagoan Hosting merupakan pilihan hosting murah yang dibangun untuk melayani customer entry-level yang tetap menginginkan kualitas hosting yang bagus, namun dengan harga yang murah.
Sudah 17 tahun sejak mereka berdiri. Mereka mengklaim telah menemani lebih dari 160.000 customers, namun tidak ada informasi yang jelas ada berapa yang masih aktif hingga kini?
Apa yang Dilakukan Jagoan Hosting?
Jagoan Hosting adalah provider yang sering melakukan revamp terhadap design website mereka. Tidak terhitung sudah berapa kali sejak saya mempublikasikan review nya sejak 6 November 2018 lalu. Client area atau dashboard mereka juga dihiasi dengan dominan warna orange khas brand color mereka. Saya cukup terkesan dengan keseriusan mereka dari sisi design.
Namun, saya tidak melihat ada informasi terkait penyegaran dari sisi hardware. Di tahun 2023/2024 lalu, ketika saya melakukan inspeksi terhadap semua spesifikasi hardware yang digunakan semua provider hosting Indonesia yang kami review, saya menemukan bahwa model CPU, RAM dan storage yang digunakan oleh Jagoan Hosting bukanlah yang terbaik diantara semua dan bukan pula termasuk yang terbaru.
Pertama, pada website test (paket shared hosting) yang saya gunakan, mereka menggunakan CPU Intel(R) Xeon(R) CPU E3-1241 v3 @ 3.50GHz. Ini adalah model CPU keluaran tahun 2014. Saya melakukan order baru lagi pada bulan Februari 2024 lalu, dan apa prosesor yang saya dapatkan? Intel Xeon E5-2697 v2 yang dirilis pada tanggal 10 September 2013 lalu. Saya pikir sudah sangat outdated.
Menggunakan prosesor yang sudah berusia sektar 10 tahun lalu, bagaimana performa Jagoan Hosting dan perbandingannya dengan provider-provider lainnya yang saya review?
Dalam rangka untuk mengetahui jawabannya, saya telah membeli paket hosting “IDOL”, kemudian melakukan monitoring terhadap uptime dan load time (speed) + melakukan pengujian Load Testing serta menguji layanan support nya.
Mari mulai dari melihat rangkuman hasil penelitian dibawah ini:
Rangkuman Hasil Penelitian
| RATING KAMI | 3.5/5 |
|---|---|
| SAMPLE | Paket “IDOL” (sekarang ‘ICON’) |
| URL WEBSITE TEST | private |
| RATA-RATA UPTIME (%) | 🔴 98.883% (Februari 2024 - September 2024) |
| AVG. RESPONSE TIMES (LOAD TESTING) | 🟢 9.670 ms (Tercepat ke #3 berdasarkan pengujian beban 20 VU di Feb 2025) |
| HARGA | 🟢 Mulai dari Rp 25.000/bulan |
| GARANSI | 30 hari dengan syarat-syarat tertentu |
Kelebihan Menggunakan Jagoan Hosting
Kita harus mengakui bahwa mereka sudah berpengalaman selama lebih dari 17 tahun dalam industri web hosting, tapi apakah pengalaman yang sudah lebih dari 1 dasawarsa tersebut dapat menjadi sebuah kepastian tentang bagusnya performa server dari Jagoan Hosting?
Dalam penelitian saya selama lebih dari 3 tahun ini, saya dapat memastikan jawabannya adalah tidak.
Mari kita kupas satu per satu apa saja yang menjadi faktor atau penyebabnya. Tapi, sebelum masuk ke faktor penyebabnya, mari lihat dulu apa saja yang menjadi kelebihan Jagoan Hosting berikut ini:
1. Rata-rata Kecepatan Waktu Response Server yang terbilang Cukup Cepat dalam Pengujian Load Testing
Apa itu load testing?
Secara singkat, pengujian ini akan menunjukan bagaimana response server ketika menerima pengunjung yang banyak secara bersamaan.
Sederhananya, Anda ingin kecepatan website Anda sama cepatnya baik ketika menerima kunjungan dari 1 pengunjung, maupun ketika menerima banyak pengunjung sekaligus, bukan? Katakanlah ada 10 orang yang sedang online bersamaan, 15 orang atau bahkan 100 orang bersamaan.
Bagaimana cara mengetahui bahwa server yang Anda gunakan dapat menghandle banyak pengguna yang masuk secara bersamaan? Yaitu dengan memanfaatkan alat load testing, dan yang saya gunakan pada pengujian ini adalah Grafana K6.
Dengan bantuan load testing, saya mengirimkan 20 virtual user yang akan menavigasi website test Jagoan Hosting sehingga Anda bisa tahu apakah server mereka dapat menghandlenya atau tidak.
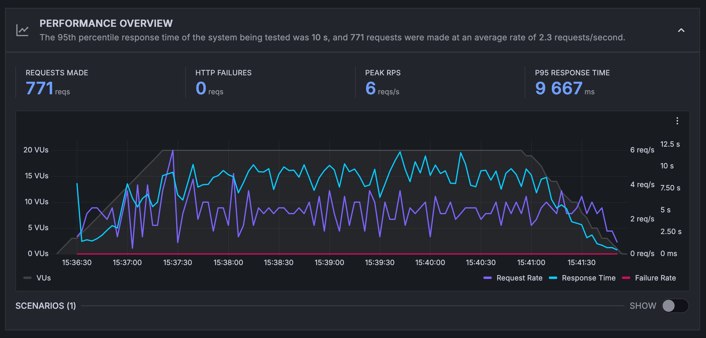
Berikut grafik hasil pengujiannya (pengujian berlangsung selama 5 menit.

- Garis biru menunjukan rata-rata waktu response server (semakin rendah maka semakin baik)
- Garis abu-abu adalah jumlah virtual user (jumlahnya akan terus meningkat dari 0 hingga stabil di angka 10 virtual user)
- Garis ungu menunjukan permintaan yang dibuat (semakin tinggi maka semakin baik).
- Garis merah adalah permintaan yang gagal
Pada pengujian load testing kali ini, saya tidak menerapkan metode optimasi apapun. Tujuan pengujian ini murni untuk mengukur performa server tanpa dipengaruhi oleh faktor eksternal seperti caching.
Idealnya, waktu respons server harus tetap stabil. Artinya, tidak ada peningkatan atau penurunan seiring bertambahnya jumlah pengguna virtual (lihat garis biru pada grafik di atas). Sayangnya, tanpa optimasi apapun, apalagi di server shared hosting, hal ini sangat sulit dicapai. Meski begitu, kita bisa melihat kecepatan raw dari masing-masing provider karena ini adalah cara paling adil dalam membandingkannya.
Dalam epngujian load testing ini, waktu respons rata-rata Jagoan Hosting adalah 9.667 ms, yang masih tergolong cukup cepat dan rank #3 dari 6 provider yang saya uji dan tidak ada permintaan yang gagal yang mana sangat bagus.
2. Harga Hosting dengan Struktur Harga yang Adil dan Harga Perpanjangannya pun Sama
Dibandingkan dengan semua pilihan hosting murah yang kami review, harga Jagoan Hosting ini adalah yang termurah kedua termasuk yang termahal. Ada kenaikan harga Rp 10.000 pada paket termurah mereka, dari yang awalnya Rp 15.000 menjadi Rp 25.000.
Namun, yang paling membedakan adalah di Jagoan Hosting, harganya akan sama bahkan walaupun Anda memilih membayar hosting secara tiga bulanan. Tidak ada gimmick marketing, Anda akan mendapatkan harga yang sama ketika perpanjangan.
Selain itu, Jagoan Hosting sudah menggunakan control panel cPanel, bukan DirectAdmin atau Plesk. Namun, perlu dicatat bahwa paket hosting murah ini menggunakan web server Nginx, bukan LiteSpeed Enterprise yang dianggap sebagai standar industri.

3. Memiliki Fitur Backup Otomatis Menggunakan Acronis Backup dengan Banyak Keunggulan
Saya yakin tidak ada satu pun provider hosting yang memberikan fitur backup otomatis seperti Jagoan Hosting. Website Anda akan dibackup setiap hari dengan jumlah retensi yang lebih banyak dibandingkan provider lainnya.
Pada pengecekan tanggal 17 Juli 2024, saya menemukan bahwa website test Jagoan Hosting saya memiliki 16 file backup. Backup harian memiliki retensi selama 14 hari, ada juga backup di awal bulan dan backup 1 bulan lalu.
Keunggulan lainnya, backup ini berjalan otomatis. Anda bisa melakukan restore hanya dengan 1 klik. Saya sudah mencobanya dan proses restore berjalan sukses. Waktu yang dibutuhkan untuk restore tergantung dari seberapa besar file website Anda. Untuk kasus website saya yang hanya berukuran 69MB, proses restore hanya memakan waktu 3 menit dan 42 detik.
Lebih hebat lagi, fitur backup otomatis ini juga tersedia di paket hosting termurah mereka, yaitu paket “IDOL”. Saya kira Jagoan Hosting benar-benar memberikan banyak fitur kepada pelanggannya.

4. Garansi Pembelian Hosting Selama 30 Hari
Jagoan Hosting menggaransi pembelian hosting Anda selama 30 hari pertama. Saya telah membaca ketentuan nya termasuk hal-hal yang membatalkan jaminan dan tidak menemukan sesuatu yang seharusnya akan menyulitkan proses permintaan refund nantinya.
5. Gratis Migrasi Hosting dan Gratis Domain Untuk Paket Tertentu
Sama seperti kebanyakan layanan hosting lainnya, Jagoan Hosting juga menawarkan migrasi hosting dari hosting lama Anda ke hosting mereka secara gratis.
Selain itu, mereka akan memberikan gratis domain .COM jika Anda menyewa minimal paket hosting SUPERSTAR dengan durasi minimal 1 tahun.
6. Paket Termurahnya Menawarkan Jumlah Resources yang Lebih dari Cukup Untuk Membuat Website Baru
Paket “ICON”, yaitu paket hosting termurah Jagoan Hosting menawarkan jumlah resources yang banyak dan sangat cukup untuk membangun website baru, apapun CMS yang akan Anda gunakan. Anda akan mendapatkan:
- 5GB disk space
- 1 Core CPU
- dan 1GB RAM
Jumlah resources ini jauh lebih banyak daripada paket “Hemat” dari WarnaHost yang memberikan 1 GB disk space.

Update harga per 27 Februari 2025
7. Memiliki Halaman Knowledge Base yang Lengkap dan Kamus Hosting
Jagoan Hosting memiliki halaman tutorial tentang domain, hosting, cPanel, bahkan VPS dan WordPress yang sangat berguna khususnya untuk pemula.
Dan jika Anda kesulitan memahami istilah-istilah dalam per-hostingan, mereka juga membuat sebuah kamus hosting yang bisa Anda akses di link ini.
Saya sudah memeriksanya dan halaman tutorial dan kamus hosting nya lumayan lengkap.

Kekurangan Menggunakan Jagoan Hosting
1. Rata-rata Uptime yang Buruk
Uptime adalah faktor nomor satu yang selalu harus menjadi pertimbangan Anda ketika memilih hosting, karena uptime ini dampaknya langsung ke pendapatan.
Saya mengetahui bahwa marketing online saat ini sulit dan terkadang tingkat keberhasilannya pun tidak lebih dari 5%.
5% tersebut hanya orang-orang yang berhasil Anda yakinkan untuk melihat website Anda alias belum tentu membeli produk Anda.
5% bukanlah angka yang besar.
Jadi, seandainya website Anda sering tidak bisa diakses hanya karena server hosting Anda sering mengalami downtime dan dalam waktu yang cukup lama, saya pikir itu tidak bisa diterima.
Anda sebagai pelaku bisnis tentu menginginkan hosting yang stabil, bukan?
Karena itulah jika suatu provider hosting gagal mempertahankan kestabilan server nya dalam waktu yang ideal (rata-rata 99,9% /bulan), maka saya pun ragu untuk merekomendasikannya kepada Anda.
Jadi, bagaimana rata-rata uptime Jagoan Hosting?
Rata-rata nya secara keseluruhan adalah 98,833% (monitoring sejak Februari 2024 - September 2024) dan ini adalah rata-rata uptime terburuk jika dibandingkan 5 provider lainnya yang saya monitoring.
| Bulan Monitoring | Rata-rata Uptime |
|---|---|
| Februari 2024 | 92.330% |
| Maret | 99.720% |
| April | 99.060% |
| Mei | 99.930% |
| Juni | 99.790% |
| Juli | 99.910% |
| Agustus | 99.970% |
| September | 99.950% |
| Rata-rata Uptime | 98.883% |
2. Layanan Support yang Lambat
Kami belum melakukan pengujian ulang support untuk semua provider hosting yang kami uji di tahun 2025 ini. Mungkin akan dilakukan di bulan Juli 2025 (pada update review Jagoan Hosting berikutnya), sehingga mungkin review support ini tidak bisa dijadikan acuan karena bisa jadi ada improvement yang dilakukan oleh Jagoan Hosting.
Untuk mengetahui seberapa baik layanan support Jagoan Hosting, maka saya melakukan pengujian langsung. Sejauh ini, sudah enam kali pengujian dilakukan, baik melalui live chat maupun melalui tiket. Pengujian terbaru dilakukan pada bulan Juli 2024 lalu.
Review support ini agak panjang, maka saya membaginya dalam enam buah bagian untuk mempermudah dalam navigasi.
Pengujian Pertama - 2019
Pada review sebelumnya, saya memasukkan poin support ini sebagai kekurangan karena support Jagoan Hosting hanya tersedia via tiket. Namun sepertinya Jagoan Hosting mendengar keluhan klien dan melakukan perbaikan.
Saat ini, fitur live chat bisa Anda gunakan dan yang menjawab bukan lagi robot, tapi langsung dari support agent Jagoan Hosting.
Dan untuk mengetahui bagaimana support Jagoan Hosting, maka saya menghubungi mereka via chat dan menanyakan beberapa pertanyaan dasar seperti bagaimana cara membuat email account, fitur anti spam dan cara install SSL.


Namun (lagi-lagi), seperti hampir semua penyedia hosting di Indonesia, support Jagoan Hosting pun ‘tidak melayani’.
Apa maksud tidak melayani disini?
Ketika Anda bertanya pertanyaan teknis, mereka hanya membantu mengirimkan sebuah panduan dari apa yang Anda tanyakan, alih-alih membantu dari awal hingga masalah Anda terselesaikan.
Sayangnya, support dengan pendekatan seperti ini sudah menjadi standar baku di hampir semua provider hosting di Indonesia.
Ingin support yang lebih melayani? Maka Anda perlu melirik VIP support dari Jagoan Hosting yang bekerja sama dengan Cloudweeb.
Dengan VIP support, Anda akan dilayani langsung apapun case yang Anda inginkan, mulai dari menginstall CMS WordPress, menginstall SSL, hingga memperbaiki error website.
Sayangnya, VIP support ini berbayar. Saya sudah cek harganya, rata-rata biaya setiap case adalah Rp 45.000/case.
Pengujian Kedua - 2020
Pada bulan September 2020 lalu, saya melakukan pengujian ulang. Kali ini lebih technical.
Tujuan nya? Saya ingin mengetahui seberapa cepat dan tanggap staff technical support Jagoan Hosting dalam menangani masalah teknis pada website klien.
Dan karena masalah teknis hanya bisa dilayani via tiket, maka saya mengirimkan keluhan via tiket.
Berikut isi percakapan nya:
Total waktu yang dibutuhkan dari awal tiket dikirimkan hingga error selesai diperbaiki adalah 34 menit.
34 menit adalah waktu yang sangat lama karena dari 18 provider yang saya uji, rata-rata nya adalah 22,3 menit. Bahkan 8 dari 10 provider mampu memperbaiki error dalam waktu 10 menit atau kurang.
Dari kecepatan support nya, Jagoan Hosting ada di peringkat ke #15 dari 18.
Pengujian Ketiga - 2021
Agar review ini lebih akurat dan up to date dengan kondisi terkini, maka saya melakukan pengujian ulang kembali satu tahun setelah pengujian kedua dilakukan.
Sama seperti pengujian kedua, yang ketiga kali ini sifatnya masih teknis, tapi beda kasus. Kalau sebelumnya error yang sengaja saya buat adalah error establishing a database connection, maka kali ini saya mencoba membuat error pada file core nya WordPress sehingga akan muncul critical error 500.
Error ini sejatinya masih error yang umum terjadi dan perbaikannya cukup mudah dilakukan, meski tidak akan semudah dan secepat memperbaiki error pada pengujian sebelumnya.
Jadi, setelah saya berhasil membuat critical error pada website test Jagoan Hosting, saya mengirimkan tiket meminta agar dibantu untuk memperbaiki error yang terjadi.
Saya mengirimkan tiket pada pukul 14:35 tanggal 6 September 2021, dan langsung mendapatkan balasan sistem yang mengkonfirmasi bahwa tiket berhasil terkirim dan telah masuk daftar antrian.

Mereka mengatakan bahwa estimasi waktu pengerjaan tim support kurang lebih 45 menit.
Bagaimana dengan waktu pengerjaan terhadap kasus yang saya hadapi?
Saya mendapatkan balasan tiket selanjutnya pada pukul 15:17 atau 42 menit sejak tiket pertama saya kirimkan. Mereka berhasil memperbaiki error dengan benar dan dapat menjelaskan bagian atau file mana yang menjadi sebab terjadinya error.
Dari 21 provider yang saya uji, Jagoan Hosting termasuk yang terbaik dalam memperbaiki error dan dalam menjelaskan masalah terjadinya error. Mereka bahkan membuat backup file wp-db.php jika saya masih membutuhkannya (satu-satunya provider yang membuat file backup yang mana sangat bagus).
Kesimpulan saya berdasarkan pengujian sederhana ini adalah sebenarnya support Jagoan Hosting sangat baik, hanya saja yang menjadi persoalan adalah lama waktu perbaikannya, yaitu 42 menit. Dibandingkan 21 provider, mereka tercepat ke #16.
Pengujian Keempat - 2022
Setiap tahun, kami rutin melakukan pengecekan layanan support dari semua penyedia hosting yang kami review. Tujuannya adalah untuk mengetahui apakah ada perbaikan, update, atau bahkan penurunan kualitas dalam layanan mereka.
Pada November 2022, kami melakukan sebuah pengujian kembali yang mirip dengan yang dilakukan tahun sebelumnya.
Untuk menguji seberapa responsif dan efektif layanan dukungan Jagoan Hosting, saya sengaja membuat sebuah error pada website test WordPress saya. Error ini berkaitan dengan masalah pada tampilan gambar di website tersebut.
Saya mengirimkan tiket pada pukul 14:55 siang, yang kemudian mendapatkan balasan pada 15:42 atau 47 menit kemudian.
Mereka berhasil memperbaiki error, namun dengan catatan waktu yang tergolong lambat, yaitu 47 menit. Dibandingkan semua provider yang saya uji, kecepatan Jagoan Hosting ada di rank #10. Yang tercepat adalah Indowebsite (2 menit), DomaiNesia (3 menit) dan JogjaHost (4 menit).

Pengujian Kelima - 2023
Kami telah memutuskan untuk tidak melaksanakan pengujian dukungan tahun 2023.
Mengapa? Kami ingin memastikan bahwa hasil pengujian kami mencerminkan dengan akurat pelayanan yang diterima oleh semua pelanggan. Namun, jika penyedia hosting mengetahui bahwa kami sedang melakukan pengujian, ada kemungkinan mereka akan memberikan prioritas pada kasus kami dibandingkan dengan yang lain, yang dapat memengaruhi keakuratan hasil pengujian PenasihatHosting.com.
Oleh karena itu, kami tidak akan melakukan pengujian dukungan tahun ini demi menjaga integritas hasil pengujian PenasihatHosting.com.
Pengujian Keenam - 2024
Pada tanggal 10 Juli 2024, saya melakukan pengujian ulang, setelah sebelumnya dilakukan 2 tahun lalu.
Pengujian kali ini tetap berhubungan dengan hal teknis. Saya sengaja memodifikasi file wp-config.php untuk menyebabkan error pada koneksi database.
Setelah itu, saya mengirimkan tiket pada pukul 14:08 untuk mengeluhkan website yang mengalami error dan tidak bisa diakses. Tiket saya mendapatkan balasan 1 jam 50 menit kemudian, dan mereka berhasil menangani error tersebut.
1 jam 50 menit adalah waktu yang terlama dalam pengujian kami dan lebih lama dari pengujian keempat yang membutuhkan waktu penanganan selama 47 menit. Saya kira belum ada perbaikan yang cukup masif dalam hal support Jagoan Hosting pada pertengahan tahun 2024 ini.

3. Ada Denda Untuk Biaya Restore Data Jika Telat Membayar Tagihan Perpanjangan Hosting
Dalam pasal 4 ayat 2 aturan layanan Jagoan Hosting Indonesia, tertera ketentuan yang menyatakan bahwa Anda akan dikenakan denda sebesar Rp 500.000 untuk restore data yang disebabkan oleh terminasi karena terlambat bayar perpanjangan.
Jadi, jika dikemudian hari Anda tidak ingin membayar dendanya, maka solusinya:
- Jangan telat melakukan pembayaran tagihan hosting Anda
- Selalu backup secara manual data website Anda, jadi jika account hosting Anda diterminasi karena telat membayar tagihan hosting, Anda dapat merestore data website Anda menggunakan data backup sendiri.
Rangkuman Paket Hosting Jagoan Hosting dan Informasi Lainnya yang Perlu Anda Ketahui:
Rangkuman paket hosting Jagoan Hosting:
Jagoan Hosting menawarkan 4 pilihan paket hosting, yaitu:
- Paket hosting murah (mulai Rp 25.000/bulan > paket yang kami review di artikel ini)
- Cloud hosting mix match (mulai Rp 90.000/bulan)
- Dedicated hosting (mulai Rp 700.000/bulan)
- VPS KVM (unmanaged dan managed)

Informasi Penting Lainnya yang perlu Anda ketahui:
- Pilihan server: Indonesia dan Singapore
- Control Panel yang digunakan: cPanel Control Panel
- Gratis domain: Minimal paket Superstar dengan masa sewa 1 tahun
- Instalasi aplikasi (WordPress, Joomla, Drupal, dll): Dapat di instal dengan sangat mudah, sudah ada tool Softaculous di cPanel.
Apakah Saya Merekomendasikan Jagoan Hosting?
Berdasarkan hasil penelitian terbaru kami, Jagoan Hosting hanya unggul dalam satu aspek utama:
✅ Rata-rata kecepatan response yang cukup memuaskan pada pengujian load testing
Meski demikian, ada beberapa poin plus yang patut dipertimbangkan:
✅ Harga hosting yang terjangkau ✅ Kebijakan harga yang transparan dan adil: harga konsisten untuk semua durasi sewa (tiga bulanan, enam bulanan, dan tahunan), menghindari taktik “iming-iming” diskon untuk paket jangka panjang ✅ Penggunaan control panel cPanel yang familiar dan user-friendly ✅ Backup otomatis dengan retensi yang panjang (14 hari)
Namun, ada dua hal krusial yang perlu menjadi perhatian khusus:
❗ Kualitas layanan support yang masih perlu peningkatan ❗ Performa uptime yang mengecewakan, jauh di bawah standar industri
Mengingat pentingnya reliabilitas dan dukungan pelanggan dalam layanan hosting, saya tidak dapat merekomendasikan Jagoan Hosting saat ini. Meskipun mereka menawarkan harga kompetitif, kekurangan pada aspek-aspek vital tersebut terlalu signifikan untuk diabaikan.
Rating:3.5 / 5
Diskon 15% (Paket web hosting) menggunakan kode promo: PENASIHATHOSTING
Willya Randika
Hi, saya Randika, seorang Web Developer yang spesialis di WordPress, Astro, dan Next.js. Sejak 2015, saya telah membantu ratusan bisnis dan profesional membangun website yang tidak hanya cepat dan aman, tapi juga mudah ditemukan di Google dan efektif mengkonversi pengunjung menjadi pelanggan.
Review Lainnya

Review Cloudways
Review lengkap Cloudways, platform managed cloud hosting yang populer, membahas kelebihan dan kekurangannya serta perbandingannya dengan provider lain. Cocok untuk pemula hingga developer.

Review Kinsta
Review lengkap Kinsta, penyedia managed WordPress hosting premium, membahas kelebihan dan kekurangan, fitur unggulan, dan performanya. Cocok untuk pengguna yang menginginkan performa terbaik dan dukungan expert.

Review RunCloud
Review lengkap RunCloud, cloud panel untuk mengelola Cloud VPS. Pelajari fitur, performa, harga, kelebihan dan kekurangan RunCloud untuk bantu Anda memutuskan.

Review Kenceng Solusindo
Kenceng Solusindo offers the fastest server response in load tests and excellent support, with fair pricing, but lacks a refund guarantee and has limited backup features.

Review DomaiNesia
Rata-rata uptime DomaiNesia sangat stabil (99,949%) dan mereka menawarkan garansi uang kembali 30 hari tanpa syarat serta fitur yang cukup lengkap.

Review WarnaHost
Menawarkan layanan hosting murah dengan dukungan support yang cukup baik dan fitur JetBackup. Namun, masih memiliki kekurangan pada stabilitas uptime dan kecepatan respons server yang cenderung lambat saat diuji.
