Review DomaiNesia
Rata-rata uptime DomaiNesia sangat stabil (99,949%) dan mereka menawarkan garansi uang kembali 30 hari tanpa syarat serta fitur yang cukup lengkap.

PLEASE NOTE: Review ini terakhir diupdate pada Maret 2025 dan mungkin sudah tidak akurat. Tidak disarankan dijadikan acuan penuh dalam pengambilan keputusan Anda.
DomaiNesia sudah berdiri sejak tahun 2009 dan mengklaim telah melayani lebih dari 200.000 pelanggan dari seluruh penjuru Indonesia dan mancanegara.
Mungkin sebagian besar dari Anda juga sudah mengenalnya.
Perusahaan yang berkantor pusat di Sleman, Yogyakarta ini menawarkan harga hosting yang termasuk murah jika saya bandingkan dengan semua web hosting Indonesia lainnya, jika Anda mengetahui bahwa DomaiNesia ternyata sudah mengimplementasikan teknologi cloud hosting dan Enterprise-grade NVMe SSD di semua paket hostingnya.
Dan secara teori, provider hosting yang sudah menggunakan teknologi cloud dan NVMe storage seharusnya mampu menyajikan load time atau speed yang lebih cepat daripada yang belum.
Nah, pertanyaannya:
- Apakah DomaiNesia memiliki load time yang lebih cepat daripada pesaingnya?
- Bagaimana dengan kestabilan uptimenya?
- Dan bagaimana kualitas supportnya?
Itu semua adalah pertanyaan bernilai puluhan juta rupiah.
Tapi Anda tidak perlu khawatir, karena saya sudah sudah membeli paket Hosting ‘Starter’ DomaiNesia untuk menemukan jawaban dari pertanyaan-pertanyaan tersebut.
Semua akan saya rangkum secara lengkap dalam review DomaiNesia ini.
Rangkuman Hasil Penelitian
| RATING KAMI | 4/5 |
|---|---|
| SAMPLE | Paket Web Hosting ‘Starter’ dan WordPress Personal |
| URL WEBSITE TEST | private |
| RATA-RATA UPTIME (%) | 🟢 99.949% (Februari 2024 - Desember 2024) |
| AVG. RESPONSE TIMES (LOAD TESTING) | 🔻 14.405 ms (Kecepatan hosting lambat) |
| HARGA | 🔻 Mulai dari Rp 16.500/bulan (sebelumnya Rp 12.250/bulan) |
| GARANSI | 30 hari tanpa syarat |
*Pengujian load testing dilakukan pada paket web hosting “WordPress Personal” (LiteSpeed Enterprise) karena tidak bisa dilakukan pada paket “Web Hosting” (Nginx) dikarenakan adanya cache pada sisi server Nginx yang tidak bisa dinonaktifkan. Dua data yang diuji adalah sebagai berikut:
- Prosesor Intel Xeon E5-2683 v4 2.10GHz dengan rata-rata waktu response 14.405 ms (lambat),
- AMD EPYC 7713 64-Core (pengujian gagal karena tidak bisa menghandle pengujian beban 20 virtual user)
Kelebihan Menggunakan DomaiNesia
Setelah melakukan review terhadap berbagai provider hosting, saya dapat menyimpulkan bahwa DomaiNesia memiliki kelebihan yang paling banyak dan menonjol dibandingkan dengan provider lain.
1. Rata-rata Uptime Stabil
Rata-rata uptime DomaiNesia adalah 99,949% (terbaik ke #1).
Begini rinican rata-rata uptime DomaiNesia dari bulan ke bulan di tahun 2024:
| Average/mo | Uptime (%) |
|---|---|
| Februari 2024 | 100.000% |
| Maret 2024 | 99.500% |
| April 2024 | 99.980% |
| Mei 2024 | 100.000% |
| Juni 2024 | 99.990% |
| Juli 2024 | 100.000% |
| Agustus 2024 | 100.000% |
| September 2024 | 99.990% |
| Oktober 2024 | 99.990% |
| November 2024 | 99.990% |
| -14 Desember | 100.000% |
2. Memiliki 2 Pilihan Web Server yang Bisa Anda pilih Sesuai Kebutuhan
DomaiNesia telah merilis produk baru tahun 2023 lalu, yaitu WordPress Hosting yang menggunakan web server dari LiteSpeed Enterprise. Ini adalah sebuah keuntungan bagi sebagian besar pengguna yang mengandalkan WordPress dalam pembuatan websitenya.
Saat ini, LiteSpeed seperti merupakan sebuah standar baru dalam industri web hosting. Saya kira bisa disamakan dengan standar control panel yang mesti menggunakan cPanel. Jadi, mengetahui bahwa mereka telah menyediakannya untuk pengguna, saya pikir ini adalah kabar yang bagus.
Jika Anda tidak menginginkan LiteSpeed, mereka juga menyediakan web server Nginx yang telah diperbarui ke versi 3.0. Pada tahun 2023, mereka juga membuka data center baru dengan spesifikasi yang lebih kuat, menggunakan prosesor AMD EPYC 7713. Dalam pengujian terbaru saya di Februari 2025, di paket WordPress Personal, justru yang menggunakan AMD EPYC 7713 ini memilik performa yang lebih buruk dari yang masih Intel.
3. Layanan Support yang Efektif namun Perlu Peningkatan Dalam Hal Kecepatan
Ada tiga indikator yang menentukan bagusnya kualitas layanan support: pengetahuan, keramahan, kecepatan dan tentu saja support tersedia 24/7.
Untuk menguji seberapa bagus layanan support DomaiNesia, saya telah melakukan pengujian melalui live chat dan tiket bantuan.
Sejak tahun 2019 hingga 2024 ini, kami telah melakukan 5 kali pengujian. Satu kali setiap tahunnya. Tujuannya adalah untuk melihat jika ada perbaikan dari kualitas layanan support provider hosting yang diuji setiap tahunnya.
Pengujian tahun 2024 ini cukup spesial karena penelitian Penasihat Hosting tidak lagi bersifat terbuka untuk publik, melainkan privat. Artinya, provider hosting tidak mengetahui bahwa kami telah menyewa paket hosting mereka, melakukan monitoring uptime, kecepatan, dan pengujian support.
Mengapa kami melakukan ini? Sejak tahun 2022/2023, kami merasa bahwa provider hosting mengetahui ketika kami melakukan pengujian dan khawatir mereka memprioritaskan kasus kami dibandingkan pengguna lainnya. Hal ini dapat merusak reputasi review kami. Oleh karena itu, mulai tahun 2024, penelitian dilakukan secara privat.
Pengujian Pertama - 2019
Sejujurnya, dengan pengalaman saya menggunakan banyak layanan web hosting di Indonesia, saya belum menemukan support yang sempurna, jadi 6 atau 7 adalah score yang layak menurut saya.
Di satu sisi ada yang memberikan layanan yang cepat, tapi no knowledge, maksud saya mereka tidak melayani pelanggan dengan yang seharusnya, lebih sering hanya memberikan “sebuah link” dan meminta kita untuk membacanya untuk menemukan solusi sendiri.
Sebenarnya tidak salah jika support memberikan “link ke panduan”, tapi ini tidak mencerminkan layanan support yang baik. Beberapa perusahaan hosting luar negeri terbaik, seperti Siteground dan InMotion Hosting melakukan pendekatan yang “lebih melayani”.
Apakah DomaiNesia juga demikian? Sayangnya, tidak.



Pengujian Kedua - 2020
Kemudian, saya melakukan pengujian lainnya, yang lebih technical.
Biasanya untuk masalah yang berbau teknis, klien perlu menggunakan ticket karena proses pengecekan dan perbaikan nya umumnya memerlukan waktu.
Jadi, saya sengaja membuat error establishing a database connection pada website test DomaiNesia
Error ini adalah error yang mudah untuk diperbaiki dan saya meyakini bahwa siapapun bahkan staf technical support yang masih baru sekalipun bisa memperbaikinya.
Saya percaya error ini bisa diperbaiki kurang dari 10 menit.
Staf support DomaiNesia membalas ticket dan langsung memperbaiki error dalam durasi 11 menit. Dibandingkan ke 17 provider lainnya, DomaiNesia adalah yang tercepat ke #9.
Saya pikir cukup baik.
Ngomong-ngomong, mereka bisa di hubungi via live chat, ticket dan phone dan tersedia selama 24/7.
Pengujian Ketiga - 2021
Agar review DomaiNesia ini up-to-date dengan perkembangan terkini, maka saya dan team melakukan pengujian ulang terhadap support DomaiNesia pada bulan September 2021 lalu.
Pengujian kali ini masih bersifat teknis. Bedanya adalah sedikit lebih sulit dari pengujian kedua.
Jika pengujian pertama adalah tentang error pada database WordPress, maka kali ini error nya pada script WordPress core nya, sehingga akan muncul critical error 500.
Kemudian, saya mengirimkan tiket meminta agar dibantu perbaiki error yang terjadi pada website test WordPress DomaiNesia saya.
Dan cukup surprise mengetahui bahwa mereka dapat memperbaiki error hanya dalam waktu 8 menit saja.
Dibandingkan 21 provider lainnya yang saya uji, waktu 8 menit adalah yang tercepat.
Pengujian Keempat - 2022
Untuk mengetahui kualitas support DomaiNesia tahun 2022, maka sama seperti sebelumnya, saya melakukan pengujian ulang.
Masih sama, pengujiannya sederhana, yaitu salah satu tim kami dengan sengaja membuat error di website WordPress test DomaiNesia. Error ini membuat gambar akan broken atau tidak muncul. Tidak hanya gambar lama, tetapi juga gambar yang baru di upload sekalipun.
Masih tergolong error yang mudah, tetapi memang agak technical.
Saya mengirimkan ticket pukul 16:26 dan mendapatkan balasan sekaligus perbaikan tiga menit setelahnya. Saya kira sangat cepat. Tetapi, apakah yang tercepat? Tidak. Indowebsite mampu menangani error ini dalam waktu 2 menit.
Bagaimana performa rata-rata dari semua provider yang diuji? Rata-ratanya adalah 29,25 menit. Ini menunjukkan bahwa kecepatan respons dari DomaiNesia sangat cepat.

Pengujian Kelima - 2023
Kami telah memutuskan untuk tidak melaksanakan pengujian support tahun 2023.
Mengapa? Kami ingin memastikan bahwa hasil pengujian kami mencerminkan dengan akurat pelayanan yang diterima oleh semua pelanggan. Namun, jika penyedia hosting mengetahui bahwa kami sedang melakukan pengujian, ada kemungkinan mereka akan memberikan prioritas pada kasus kami dibandingkan dengan yang lain, yang dapat memengaruhi keakuratan hasil pengujian.
Oleh karena itu, kami tidak akan melakukan pengujian dukungan tahun ini demi menjaga integritas hasil pengujian PenasihatHosting.com.
Pengujian Keenam - 2024
Dalam pengujian tahun ini, saya kembali melakukan uji teknis. Saya sengaja menciptakan error pada website test DomaiNesia dengan memodifikasi konfigurasi file wp-config.php, yang mengakibatkan “established database connection error”.
Error ini sebenarnya merupakan masalah dasar pada website WordPress, dan perbaikannya seharusnya bisa dilakukan dengan cepat, idealnya kurang dari 10 menit.
Saya mengirimkan tiket pukul 14:02 siang tanggal 10 Juli 2024 lalu, mengeluhkan website yang error dan mereka membalas tiket pukul 14:30 dengan balasan bahwa website telah bisa diakses kembali, error berhasil diperbaiki tanpa ada pertanyaan tambahan dari mereka, yang mana bagus.
Kronologi pengujian:
Tanggal: 10 Juli 2024 Waktu pengiriman tiket: 14:02 Waktu respons dan perbaikan: 14:30 Total waktu penanganan: 28 menit Saya mengirimkan tiket keluhan mengenai website yang error, dan tim dukungan DomaiNesia merespons dalam waktu 28 menit. Mereka memberitahu bahwa website telah dapat diakses kembali dan error berhasil diperbaiki. Positifnya, mereka tidak mengajukan pertanyaan tambahan, yang menunjukkan efisiensi dalam penanganan masalah.
Namun, waktu respons dan perbaikan selama 28 menit ini tergolong cukup lama dan merupakan yang paling lambat dibandingkan dengan pengujian-pengujian sebelumnya.

4. Paket ‘Starter’ atau Paket Termurah DomaiNesia Mendapatkan Resources Hosting yang Cukup untuk Membuat Website Baru
Paket Starter DomaiNesia menawarkan 600 MB Cloud SSD dengan unlimited bandwidth, CPU 75% (saya tidak tahu maksudnya, mungkin 0,75 Core), dan RAM 512MB yang mana spesifikasi ini cukup untuk membuat website baru.
Tetapi, jika Anda ingin mendapatkan performa yang lebih baik lagi, saya menyarankan untuk memilih minimal paket ‘Super’ atau ‘Monster’.

5. Harga renewal yang flat mengikuti siklus pembayaran
Biasanya harga renewal itu lebih mahal dari harga awal. Beda nya bisa hingga 4x lipat. Apalagi jika Anda membeli nya pada saat diskon atau promo.
Untungnya, di DomaiNesia harga renewal nya flat mengikuti siklus pembayaran.
Misalnya, Anda memilih berlangganan 1 tahun paket ‘Starter’ dengan harga Rp 12.250/bulan, maka pada saat renewal di tahun berikutnya, harga tetap Rp 12.250/bulan mengikuti siklus renewal.
6. Gratis Migrasi Hosting dan Gratis Domain
Sama seperti kebanyakan web hosting terbaik lainnya, DomaiNesia juga mempunyai penawaran gratis migrasi hosting bagi Anda yang berencana pindah rumah ke DomaiNesia.
Anda bahkan akan mendapatkan gratis domain selama satu tahun untuk apapun paket hosting yang Anda pilih. Ketentuannya sebagai berikut:
- Paket Starter: Gratis domain ekstensi .xyz, / my.id / .cloud.
- Paket Super keatas: Gratis domain dengan ekstensi .com, .online, .web.id, dan lain-lain
7. Memiliki Panduan dan Dokumentasi yang Cukup Lengkap
DomaiNesia sudah berumur sekitar 15 tahun ini, tidak heran mereka telah mengumpulkan banyak sekali dokumentasi dan panduan yang lengkap.
Saya sudah memeriksanya, ada ratusan tutorial yang dapat Anda pelajari mengenai domain, hosting dan panduan pengguna DomaiNesia.
Saya lihat juga mereka aktif menambah isi konten nya.
Anda bisa belajar banyak hal, mulai dari hosting, domain, email, SSL dan lain-lain secara gratis.
8. 30 Hari Masa Garansi Dengan Ketentuan yang Adil
Sebelumnya, DomaiNesia hanya menawarkan jangka waktu garansi yang sangat pendek selama 10 hari saja. Namun, kini DomaiNesia telah menunjukkan komitmen mereka terhadap kepuasan pelanggan dengan meningkatkan masa garansi menjadi 30 hari. Ini merupakan perubahan yang signifikan dan saya pikir adalah sesuatu yang sangat baik mengingat standar garansi dalam industri memang 30 hari.
Tidak hanya itu saja:
- Refund garansinya tanpa syarat dan bebas dilakukan pelanggan tanpa perlu mereka mencoba menyelesaikan keluhan pelanggan (no question asked). Saya senang DomaiNesia juga memperbaiki ketentuan garansinya seperti ini, yang telah lebih dulu dilakukan oleh provider lainnya, seperti JogjaHost & ArdetaMedia dan Kenceng Solusindo.
- Dan kelebihan lainnya adalah pelanggan bebas melakukan refund baik itu order pertama maupun order ke 2, 3, 4 atau setelahnya. Artinya, tidak seperti provider lainnya dimana garansi hanya berlaku untuk order pertama saja.
Kekurangan Menggunakan DomaiNesia
DomaiNesia adalah pilihan hosting yang bagus. Tetapi, tidak ada provider hosting yang tidak punya kekurangan.
Dalam catatan saya, setidaknya ada lima kekurangan DomaiNesia yang perlu Anda perhatikan dan kekurangan pertama sangat perlu Anda garis bawahi ketika mempertimbangkan DomaiNesia sebagai hosting Anda berikutnya.
1. Rata-rata Waktu Response Lambat
Kecepatan website adalah faktor kedua yang harus Anda pertimbangkan setelah uptime.
Jika Anda menemukan sebuah provider hosting dengan uptime server yang stabil atau jarang down, tetapi jika servernya tidak responsive atau lambat, maka sama saja bohong. Untuk menunjang aktifitas bisnis online yang optimal, Anda membutuhkan keduanya, yaitu server yang stabil dan cepat.
Dalam update review DomaiNesia 2025 ini, saya kembali menguji performa server mereka. Pengujian dilakukan pada dua jenis server: yang menggunakan AMD EPYC 7713 dan Intel Xeon E5-2683 v4, keduanya pada paket “WordPress Personal”.
Untuk menguji keandalan kedua server, saya melakukan load testing menggunakan aplikasi Grafana K6. Alat ini mengukur waktu respons server dalam menangani traffic yang ramai. Penting untuk dicatat bahwa pengujian ini dilakukan tanpa implementasi caching, opcache, redis, dan mysqli, sehingga hasil yang didapat bisa lebih baik lagi jika website Anda telah dioptimasi.
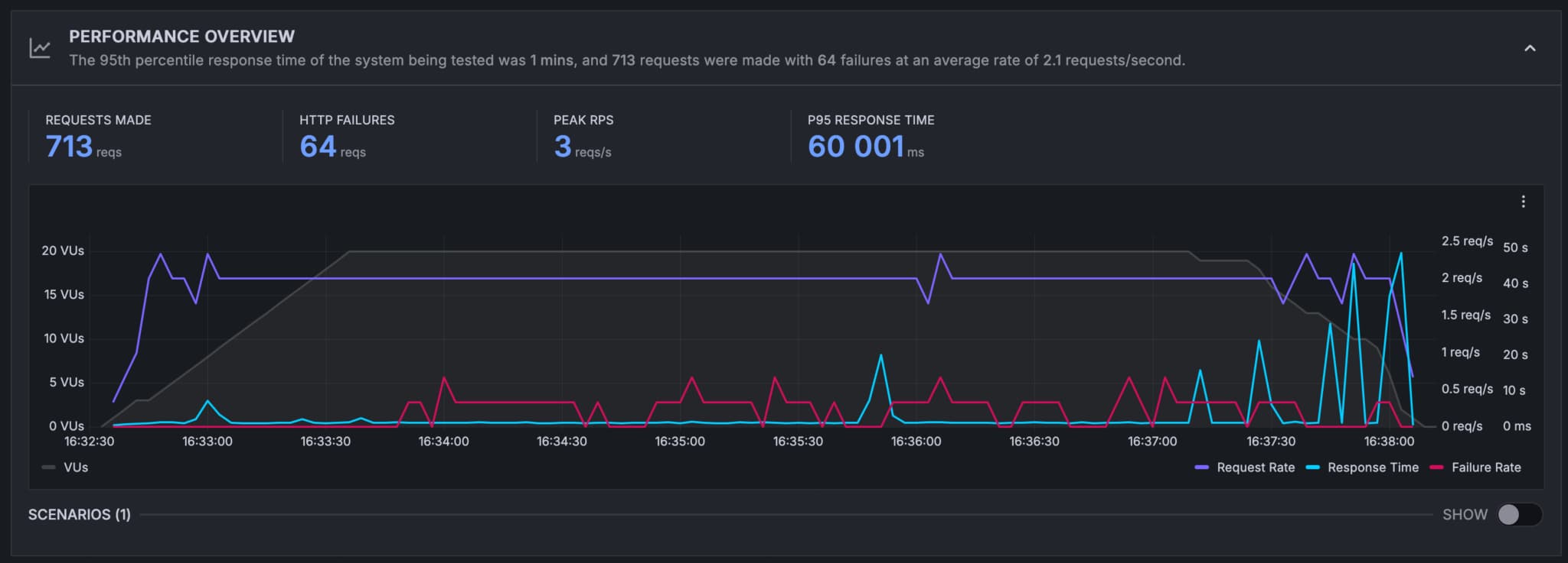
Bagaimana performa hosting DomaiNesia dalam menangani 20 virtual user? Berikut hasil pengujiannya:

Dalam grafik diatas:
- Garis kuning menunjukan waktu response server
- Garis hijau menunjukan jumlah virtual user
- Garis biru menunjukan jumlah permintaan yang dibuat
- Garis orang: permintaan yang gagal (jika ada)
Idealnya, waktu respons server tetap stabil seiring bertambahnya jumlah virtual user. Namun, grafik menunjukkan peningkatan waktu respons seiring bertambahnya virtual user. Rata-rata waktu respons DomaiNesia dengan prosesor Intel Xeon adalah 14.4 detik (tergolong lambat atau hanya rank #4 dari 6 provider yang saya uji)
Bagaimana dengan hasil pengujian web hosting yang menggunakan prosesor AMD EPYC 7713? Hasilnya justru lebih buruk, dan terdapat 64 permintaan yang gagal.

Kesimpulannya, berdasarkan pengujian beban di Februari 2025 ini, performa DomaiNesia dengan prosesor AMD EPYC 7713 lebih buruk dibandingkan dengan Intel Xeon.
2. Tidak Ada Backup Otomatis Secara Harian
DomaiNesia telah mengubah kebijakan backup otomatisnya. Saat ini, mereka tidak lagi menyediakan fitur backup otomatis setiap dua atau tiga hari seperti sebelumnya. Sebagai gantinya, automatic backup hanya dilakukan sekali per minggu dan sekali per bulan.
Untuk pengguna yang membutuhkan backup harian, DomaiNesia menawarkan layanan tambahan bernama “Daily Backup Premium”. Layanan ini tersedia sebagai add-on berbayar untuk paket “Web Hosting” dengan harga yang bervariasi tergantung pada paket yang Anda pilih:
- Paket Starter: Rp 3.750/bulan
- Paket Super: Rp 11.250/bulan
- Paket Monster: Rp 22.500/bulan
- Paket Supreme: Rp 67.500/bulan
Dengan adanya perubahan ini, pengguna yang menganggap backup harian sebagai kebutuhan penting harus mempertimbangkan biaya tambahan ini dalam kalkulasi biaya hosting mereka.
3. Tidak Ada Opsi Pembayaran Secara Bulanan
Sebenarnya ada.
Namun, harga hosting 3.0 yang terbaru, jika dibayar secara bulanan akan menjadi sangat mahal. Naik mulai dari 25%.
Pertanyaannya, siapa yang mau secara regular bayar secara bulanan? Saya pikir akan banyak orang yang enggan, kecuali pengguna yang ingin melakukan testing terlebih dahulu sebelum memutuskan berlangganan dalam jangka yang lebih panjang.
Kenaikan harga ini jelas tidak akan menguntungkan bagi sebagian pengguna yang lebih memilih untuk membayar secara bulanan.
4. Ada ‘Bug’ Ketika Menginstall WordPress Melalui Softaculous
Ketika saya mencoba menginstall WordPress melalui Softaculous, saya menemukan bugs yang cukup mengganggu (bugs atau memang by default tetap terinstall?)

Ada pilihan untuk menginstall beberapa plugin rekomendasi DomaiNesia ketika Anda mengisi form install WordPress. Ada tiga plugin seperti yang terlihat dalam screenshoot dibawah:

Nah, ketika saya tidak menceklis pilihan untuk menginstall plugin-plugin tersebut bersamaan dengan proses install WordPress, saya menemukan bahwa plugin-plugin tersebut tetap terinstall di WordPress saya.
Meskipun Anda dapat menghapus plugin-plugin tersebut, tapi tetap saja itu bukanlah hal yang menyenangkan, bukan?

5. Tidak Bisa Login ke cPanel Langsung dari Client Area
Tidak yakin apakah ini kekurangan atau justru kelebihan (karena alasan keamanan), tetapi Anda tidak bisa login ke cPanel hosting Anda dari client area DomaiNesia.
Untuk mengakses cPanel, Anda harus login secara manual dengan memasukkan username dan password yang dikirimkan ke email Anda saat mendaftar hosting. Jika Anda lupa atau kehilangan email tersebut, Anda dapat meminta untuk dikirimkan ulang dengan menghubungi tim dukungan melalui tiket.
Rangkuman Paket Hosting DomaiNesia dan Informasi Lainnya yang Perlu Anda ketahui
Rangkuman penawaran paket hosting di DomaiNesia:

- Paket Starter: Harga dari Rp 16.500/bulan (naik dari sebelumnya Rp 12.250/bulan). Anda hanya bisa menempatkan 1 website di paket ini. Storage yang ditawarkan 600MB dengan unlimited bandwidth.
- Paket Super: Harga promo Rp 31.500/bulan. Anda dapat menempatkan banyak website (unlimited) dengan batasan storage 4 GB.
- Paket Monster: Harga Rp 42.000/bulan. Anda dapat menempatkan banyak website (unlimited) dengan batasan storage 12 GB.
- Paket khusus hosting Bisnis (Monster dan Supreme): Hosting dengan kebutuhan traffic dan resources yang tinggi.
- Paket hosting khusus WordPress: Harga mulai dari Rp 25.000/bulan dengan penawaran storage 2GB. Anda akan mendapatkan fitur instant deploy, LiteSpeed Web Server, Brotli, Redis, cPanel, backup harian, gratis domain dan SSL.
Selain paket web hosting, DomaiNesia juga memiliki produk cloud hosting (semi dedicated hosting), wordpress hosting, email hosting, cloud VPS dan managed VPS.
Informasi penting lainnya:
- Pilihan server: Singapore dan Jakarta
- Aktifasi acount: Aktifasi instan
- Control Panel yang digunakan: cPanel Control Panel
- Gratis domain: Apapun paket hosting yang Anda pilih, tapi untuk ekstensi .com, baru ada mulai dari paket Super
- Aktivasi domain: Untuk domain selain .ID, begitu order aktif, domain Anda bisa langsung aktif tanpa adanya propagansi domain yang biasanya memakan waktu 24-48 jam.
- Instalasi aplikasi (WordPress, Joomla, Drupal, dll): Dapat di instal dengan sangat mudah, sudah ada tool Softaculous di cPanel.
Kesimpulan: Apakah Saya Merekomendasikan DomaiNesia?
Berdasarkan update review DomaiNesia di tahun 2025 ini, mereka mengalami penurunan kualitas di beberapa faktor:
- Performa kecepatan hosting yang menurun
- Kualitas support yang juga menurun
- Harga paket starter yang mengalami kenaikan tanpa adanya penambahan resources dan peningkatan performa
Berita baiknya, DomaiNesia masih merupakan provider dengan rata-rata uptime yang stabil. Jadi, jika Anda sangat mempertimbangkan uptime, maka DomaiNesia bisa menjadi salah satu pilihan terbaik.
Rating:4 / 5
Kunjungi DomaiNesiaDiskon 5% (Paket web hosting) menggunakan kode promo: PENASIHATHOSTING
Willya Randika
Hi, saya Randika, seorang Web Developer yang spesialis di WordPress, Astro, dan Next.js. Sejak 2015, saya telah membantu ratusan bisnis dan profesional membangun website yang tidak hanya cepat dan aman, tapi juga mudah ditemukan di Google dan efektif mengkonversi pengunjung menjadi pelanggan.
Review Lainnya

Review Cloudways
Review lengkap Cloudways, platform managed cloud hosting yang populer, membahas kelebihan dan kekurangannya serta perbandingannya dengan provider lain. Cocok untuk pemula hingga developer.

Review Kinsta
Review lengkap Kinsta, penyedia managed WordPress hosting premium, membahas kelebihan dan kekurangan, fitur unggulan, dan performanya. Cocok untuk pengguna yang menginginkan performa terbaik dan dukungan expert.

Review RunCloud
Review lengkap RunCloud, cloud panel untuk mengelola Cloud VPS. Pelajari fitur, performa, harga, kelebihan dan kekurangan RunCloud untuk bantu Anda memutuskan.

Review Kenceng Solusindo
Kenceng Solusindo offers the fastest server response in load tests and excellent support, with fair pricing, but lacks a refund guarantee and has limited backup features.

Review WarnaHost
Menawarkan layanan hosting murah dengan dukungan support yang cukup baik dan fitur JetBackup. Namun, masih memiliki kekurangan pada stabilitas uptime dan kecepatan respons server yang cenderung lambat saat diuji.

Review Jagoan Hosting
Jagoan Hosting menawarkan rata-rata kecepatan response server yang cukup cepat dan fitur backup otomatis Acronis dengan retensi 14 hari, namun uptime server masih perlu ditingkatkan.
